Procter & Gamble (PG) Earnings Report Thursday, January 19th

Matt Amberson
2023-01-19

The earnings report scans for high volume with upcoming earnings announcements, research that stock’s historical earnings information, and identify a potential options trade.

Welcome to the ORATS earnings report where we scan for companies with upcoming earnings announcements, check out historical earnings information, and find a potential options trade.

Read on or watch the video overview here: https://youtu.be/GReVm_MRlLs.

Let’s start by running a scan on stocks reporting earnings this week, which includes the total option volume indicator, sorted from greatest to least.

Focusing on Procter and Gamble, as we click through, we see this large-cap company in the household and personal products industry reports earnings on Thursday, January 19th, before the open.

The earnings and financials tab takes us to more detail showing the options market expecting a move of 2.7% in either direction. This move was breached in 2 out of the last 12 earnings.

During that time, the post-earnings move was outside of the implied range 2 times. In those cases, long straddles were profitable. The rest of the earnings moves likely yielded profitable short straddles. We can overlay quarterly financial data by clicking on the ratios below the earn move graph. Let’s look at the PE ratio, which is the stock price divided by the trailing twelve months earnings per share.

For PG, the current PE ratio is 25.7, which is 5.4% over the average for the last twelve earnings observations. Returning to the overview tab, we can quickly run a scan to find the best option trades. Since earnings are right around the corner, we scan for neutral strategies, then filter the scan results by S%, or smoothed edge, by setting it between negative and positive 3%.

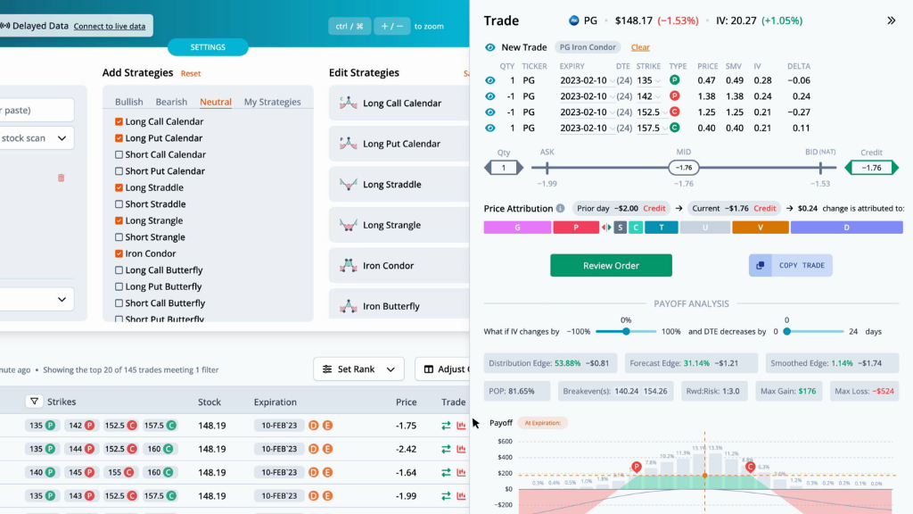
This helps narrow the results to trades that are fairly priced. The highest ranked trade is a IronCondor with strikes at 135, 142, 152.5, and 157.5, expiring on 2023–02–10, for a credit of $1.75.

By pulling up the trade, we can see the theoretical values in more detail. The distribution edge, found by the expected value of the payoff picture on the stock’s historical distribution, has an edge of 53.9%. The forecast edge, which is derived from historical volatility, has an edge of 31.1%. Lastly, the smoothed edge, which is calculated by drawing a best fit curve through the monthly implied volatilities, has an edge of 1.1%. The edge is relative to the mid-market price of the trade. Greater positive edges are a theoretical benefit to the trader. We can also look at the payoff graph. The probability of profit sums the probability of the nodes for the part of the payoff picture above the zero profit line over three standard deviations. For this trade the probability of profit is 81.65%. The reward to risk divides the max gain by the max loss. Here the 1 to 3.0 is the ratio of the max gain of $176 to the max loss of $-524. There are two break evens for this IronCondor at 140.24 and 154.26. You can also view the price attribution to see how much each of the individual greeks and theoretical values contribute to the change in trade price from yesterday to today.

Next, let’s look at this trade in the trade builder. Over the last month, the stock price fell 1.5%, while the thirty-day implied volatility rose 6.1%. The average slope of the trendlines is positive. The heatmap on the right side of the graph is green where volatility and slope are undervalued, and red where they are overvalued. In this case, short term IV and slope are neutral, while the long term is neutral.

We can also see this trade overlaid on the monthly implied volatility graph in the chain tab. The legs for this trade are circled. For any questions or issues with the article, please contact otto@orats.com. To subscribe to the dashboard, please visit https://orats.com/dashboard

Disclaimer:

The opinions and ideas presented herein are for informational and educational purposes only and should not be construed to represent trading or investment advice tailored to your investment objectives. You should not rely solely on any content herein and we strongly encourage you to discuss any trades or investments with your broker or investment adviser, prior to execution. None of the information contained herein constitutes a recommendation that any particular security, portfolio, transaction, or investment strategy is suitable for any specific person. Option trading and investing involves risk and is not suitable for all investors.

Procter & Gamble (PG) Earnings Report Thursday, January 19th was originally published in Option Research & Technology Services on Medium, where people are continuing the conversation by highlighting and responding to this story.

Disclaimer: Investing carries risk. This is not financial advice. The above content should not be regarded as an offer, recommendation, or solicitation on acquiring or disposing of any financial products, any associated discussions, comments, or posts by author or other users should not be considered as such either. It is solely for general information purpose only, which does not consider your own investment objectives, financial situations or needs. TTM assumes no responsibility or warranty for the accuracy and completeness of the information, investors should do their own research and may seek professional advice before investing.

Comments

Leave a comment
20